
DDHG系列高效褐煤干燥提質裝備是鄭州市東鼎干燥設備有限公司針對褐煤特性研制的新型褐煤干燥提質系統。該系統安全環保、高效節能,成功解決了褐煤干燥過程中存在的安全隱患及粉塵污染、燃料成本高諸多等技術難題,實現了褐煤的規模化提質處理。該系統的設計充分考慮了干燥入料的性質,針對褐煤含水量高的特點,在筒體內部結構上做了特殊設計,進一步加強了對團結塊物料的破碎,不僅提高了熱效率,而且有效避免了煤炭在干燥機內的過干燥現象。通過對褐煤的干燥脫水處理,可有效提高褐煤的發熱量指標及儲裝運性能,使之各項指標滿足商品動力煤的要求,具有明顯的經濟效益、環境效益和社會效益。目前我司的褐煤烘干機提質技術,一經推向市場便得到了用戶的廣泛認可和好評,較短的時間內便在內蒙、遼寧、山西、江蘇、河南等各大礦業集團、煤業公司得到了推廣應用,取得了良好的使用效果并引起了印度尼西亞、俄羅斯等富煤國家的重視。

(1)干燥 、處理能力大:采用熱煙氣與被干燥物料直接接觸,熱交換充分,一次性降水能力強、產量高;
(2)干后褐煤不返潮吸水:干燥后褐煤發生較大物理與化學變化,即毛細孔倒塌,交聯反應和焦油遷移對毛細孔形成密封,使煤質由親水性轉換為疏水性,杜絕褐煤干后返潮吸水,從而可以實現褐煤的長途運輸;
(3)自動化程度高、操控簡單:系統集成化程度高,且配備全自動智能監控系統,對熱風爐爐膛、干燥機入口、干燥機出口和引風機入口主要部位的溫度、壓力、火焰、煙氧等參數實時監測,系統運行實現自動控制與調節、參數連續自動采集、故障報警及安全聯鎖保護等。振動給料機、干燥機、引風機、鼓風機、螺旋喂料機等設備采用變頻調速,根據產量及運行參數需要,采用適當的轉速,不僅可以輕松調控所要的終水分指標而且節省大量電能;
(4)高效節能:熱源系統采用褐煤干燥專用熱源噴燃爐,可采用烘干過程產生的褐煤粉作為燃料,極大的降低了燃料成本,系統換熱 ,效率高,比傳統燃煤熱風爐節煤30---50%;
(5)安全性高:系統密封性能良好,防止粉塵跑冒,徹底解決了密封難點,實現了全程無氧化負壓運行,并配置了安全防爆裝置,杜絕了褐煤燃燒及發生爆炸的可能性,運行安全可靠;
(6)設備投資成本低、施工周期短,運行費用低,可在較短的時間內收回投資。
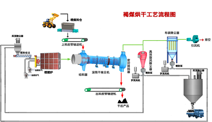
待干燥褐煤粉碎后經皮帶輸送機輸送至給料箱,然后滑入滾筒干燥機后由大傾角導料板將其迅速導向傾斜揚料區,并隨滾筒的轉動和筒體的傾斜度,被自筒底提至筒頂落下,形成“料幕”,同濕物料同一端進入干燥滾筒的高溫煙氣從中穿過使濕物料形成傳導和對流質熱交換,預熱濕物料并蒸發部分水分。同時,高溫煙氣的溫度快速下降,經預熱的濕物料進入中溫干燥階段,大部分水分在此階段被蒸發掉。隨著物料與煙氣的反復混合交換,直至達到熱平衡后達到對物料的水分要求后,物料被排出干燥滾筒。滾筒內部抄板采用條形孔結構,褐煤在滾筒內部被抄起的過程中,不斷泄漏,既加大了褐煤與熱煙氣的接觸面積,又避免被抄起過高一次性下落造成的破裂,顯著地降低了褐煤的二次破碎量。抄板相互之間高低錯落布置,與筒體軸線具有一定的夾角,既能連續抄起褐煤形成料幕,又能使被干燥物料不斷向出料端前進,形成連續干燥。滾筒前端頭及后端頭與滾筒之間均采用薄不銹鋼板片進行密封,不銹鋼板片外側利用拉簧與滾筒外側的密封圈封閉,這種密封方式可耐高溫,無噪音,不漏氣,是一種新型的密封方式。經過熱交換之后含有大量水蒸氣及粉塵的尾氣經過旋風除塵,被去除掉大部分粉塵后進入布袋除塵器凈化,凈化后的尾氣直接排放,形成整個干燥過程。
⑴ 原料裝載系統:包括入料帶式輸送機、喂煤料倉,自動給煤機等,確保均勻連續給料;
⑵ 燃燒供熱系統:選用煤粉噴燃爐、煤粉料倉、氣流輸送等設備,確保向干燥系統提供穩定的高溫熱介質;
⑶ 干燥脫水系統:選用密封給料箱、防回火溜槽、滾筒干燥機、排料箱等設備,完成高水分物料與高溫熱介質的質熱交換;
⑷ 環保除塵系統:選用旋風除塵器、防爆型袋式除塵器、引風機等設備回收干燥產品中的微細顆粒,同時實現尾氣達標排放;
⑸ 配電測控系統:選用PLC自動控制系統、成套配電裝置、就地箱、視頻監控系統等電氣設備實現干燥系統的操控及監控;
⑹ 產品輸送系統:選用皮帶輸送機將干燥后產品輸送到用戶指定位置。
| 規格 | 處理能力(T/D) | 初水分(%) | 終水分(%) | 總功率(kw) | 占地面積(m2) | 備注 |
| DDHG1924 | 300±10 | 40±5 | 20±2 | 128 | 8m*35m | -- |
| DDHG2226 | 500±10 | 40±5 | 20±2 | 165 | 8m*40m | -- |
| DDHG2528 | 700±12 | 40±5 | 20±2 | 213 | 8m*40m | -- |
| DDHG2832 | 1000±15 | 40±5 | 20±2 | 310 | 8m*45m | -- |
| DDHG3136 | 1500±20 | 40±5 | 20±2 | 446 | 10m*50m | -- |
| DDHG3440 | 2000±30 | 40±5 | 20±2 | 658 | 12m*60m | -- |
?新年重裝出發,東鼎人一馬當先,全力以赴加快內蒙古3426大型煤泥烘干機項目建設步伐。
2026-01-17金馬揚蹄辭舊歲,奮楫揚帆啟新程!2026元旦來臨之際,烘干機廠家東鼎干燥謹向廣大新老客戶、合作伙伴與全體同仁,致以最誠摯的新年祝福!愿大家事業如虹,順遂安康!
2025-12-31繼蒙古原煤烘干機項目順利落地后,煤炭烘干機廠家東鼎干燥煤炭風選機產品也成功落地外蒙古。
2025-12-24歲末收官之際,煤炭烘干機廠家東鼎干燥再添重磅喜訊,繼承接內蒙古DDMG3630項目后,公司憑借過硬的技術實力與行業口碑,再度斬獲內蒙古大型煤泥烘干機項目訂單。
2025-12-08東鼎干燥再拓海外市場版圖,我司大型蒸汽烘缸酵母烘干機成功出口南美玻利維亞,以硬核技術實力與定制化解決方案,贏得南美市場的高度認可,持續書寫中國干燥設備“走出去”的嶄新篇章!
2025-12-02山西同朔地區冬季煤炭保供進入關鍵階段,區域內煤泥烘干機項目開機量穩步攀升,全力保障冬季用煤需求。
2025-11-21
服務熱線:400-622-0002